Space
пауза
←
→
навигация
RU
KK
EN
Входящие сообщения
Для интеграторов Битрикс24 и сервисных компаний
Заявки теряются.
Часы
не считаются
.
Деньги
уходят
.
0
неучтённых часов
в месяц
×
8 000 ₸
ставка за час
=
0 ₸
потери в месяц
WhatsApp, Telegram, почта — всё в разных окнах. Нет единого журнала, нет учёта времени, нет контроля.
00:00
НЕ УЧТЕНО
Оператор работает,
но время нигде не записано
Support
Превратите поддержку в
платный управляемый сервис
Единый журнал
0
00:00
УЧЁТ ВРЕМЕНИ
Автоматический расчёт:
8 000 ₸/ч
CRM Bitrix24 - Kanban
Новые
ООО "Альфа" - CRM
ИП Касымов - 1С
В работе
ТОО "Бета" - Телефония
Готово
ООО "Гамма" - SSL
LIVE
Клиент показывает свой экран оператору прямо из заявки
ИИ-ассистент Дина
Перевод, расшифровка, подсказки
Входящее сообщение
Сәлеметсіз бе! CRM жұмыс істемейді
АВТОПЕРЕВОД
Перевод (Дина)
1
7 каналов связи
WhatsApp, Telegram, Email, MAX, Instagram, Facebook, виджет
2
Учёт рабочих часов
Таймер, тарифные планы, автоматический расчёт стоимости
3
Показ экрана
Прямо из заявки — без Zoom, без TeamViewer
4
ИИ-ассистент Дина
Перевод, расшифровка голосовых, подсказки ответов
Клиентский портал
Защита данных
Аналитика
3 языка
Ваш бренд
TehProf Support
Клиент пишет — заявка создаётся
Сообщение из любого канала моментально становится заявкой. Оператор видит всё в одном окне.
WhatsApp
Telegram
Email
MAX
Instagram
Facebook
Виджет
Звонки
Support
Заявки
Клиенты
Аналитика
ТехПрофПартнёр
Все
Новые
3
В работе
Поиск...
Support
Заявки
#201 — CRM не работает
В работе
Ответить клиенту...
Обращение от
ТОО "НурСтрой"
nurstroi.bitrix24.kz
Асем Сагатова
+7 702 555 1234
Часовой пояс: UTC+6 (Алматы)
Наблюдатели:
Исполнитель
Арман Кенжетаев
Отв.
+7 701 222 3344
Наблюдатели:
Дана Нуртаева
Операторы
+
Соисполнители:
+
Наблюдатели:
+
Оценка
1 ч
Таймер
00:00:00
Старт
Группа заявок
Добавить в группу
SLA
Время первого ответа
1.2 ч
Время решения
3.5 ч
Часы поддержки
Стандарт
14 / 42 ч
Использовано: 14
Осталось: 28 ч
Ставка: 8 000 ₸/ч
Лицензии клиента
Битрикс24 Профессиональный
до 15.09.2026
1С-Коннектор
до 01.06.2026
TehProf Support
онлайн
Сообщение...
Как вы зарабатываете на поддержке
00:00
Оператор работает — таймер считает
Каждая минута автоматически учитывается в заявке
0 ₸
Оператор выставляет оценку
1 час × 8 000 ₸ =
8 000 ₸
Отправлено клиенту
Клиент подтвердил стоимость
Прозрачно: клиент видит что сделано и за сколько
Согласовано
Результат за месяц на 10 клиентах
0
доход в ₸
42
часов/клиент
10
клиентов
Что видит ваш клиент
Мои заявки — ТОО «НурСтрой»
14
использовано часов
28
осталось часов
3
открытых заявок
Пакет часов: 14 / 42
#201
CRM не работает
В работе
#198
Настройка IP-телефонии
Готово
#195
Интеграция с 1С
Готово
Ожидает согласования
Заявка #201
1 час x 8 000 тг
8 000 тг
Согласовать
Уточнить
Гарантии скорости
Среднее время ответа: 1.2 ч
(гарантия до 4 ч)
Клиент сам видит баланс часов, заявки и согласовывает стоимость
Руководитель видит всё
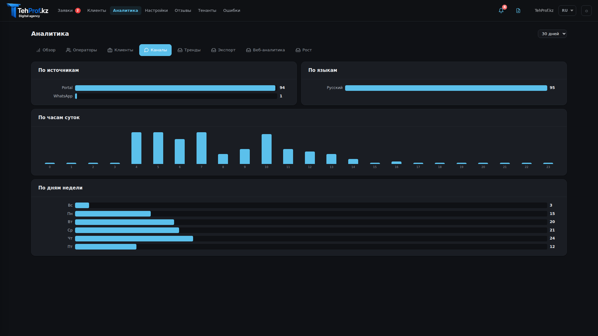
Аналитика
SLA команды, загрузка операторов, доходность клиентов
Support
Превратите поддержку в системный
платный сервис
НЕ ЧАТ · НЕ ПРОСТО ТИКЕТЫ · НЕ ZOOM + EXCEL + WHATSAPP
Ваши клиенты платят за часы. Вы зарабатываете на качестве и прозрачности.
Записаться на демо
Начать бесплатно
95+
заявок обработано
6
компаний подключено
8
каналов связи
Бесплатный тариф навсегда · Установка за 15 минут · Без разработчика · Без кредитки
Интеграция с Битрикс24
Шифрование и защита данных
Серверы в Казахстане
Ваш бренд и логотип
Русский / Казахский / Английский